What is Agentic AI and what are the Security Implications?

In this blog, I explore why securing agentic AI represents the next frontier of identity security, as well as introduce the exciting new capabilities we’ve built into our BeyondTrust Pathfinder Platform to empower organizations to adopt AI as a force multiplier, without compromising their security posture.
Understanding the Scope of Agentic AI Risks
The adoption of AI agents is no longer a niche trend confined to tech giants. Board-level mandates are now compelling organizations to deploy AI widely, leading to a pervasive and often unchecked use of these tools. And AI agent creation is now accessible to millions of knowledge workers and non-technical staff, not just developers, enabling rapid proliferation and the emergence of "shadow AI"—AI agents created and used outside of official IT oversight.
While there are clear benefits to using AI and agentic AI, the rapid adoption has created new security risks. AI agents often accumulate excessive privileges and access to sensitive data, making them prime targets for exploitation. This creates new identity escalation paths attackers can exploit to gain unauthorized access.
What BeyondTrust’s Agentic AI Security Solution Means for You
At BeyondTrust, we believe that AI should be a part of a company's identity program, not an unmanaged exception. Our agentic AI security solution approach reflects a natural expansion of our multi-domain identity security leadership, including our strong roots in privileged access management (PAM). Our new capabilities extend our market-leading privileged identity capabilities to include AI agents, providing a unified approach to security across human, machine, and AI identities.
BeyondTrust’s AI security solution, the first such generally available solution in the industry, is built on three core pillars:
1. AI Agent Insights
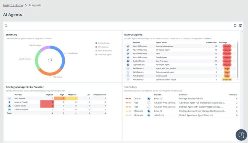
This feature of our Identity Security Insights® product provides organizations with total visibility and integrated governance for their AI agents. Customers can automatically discover and inventory AI agents across cloud and SaaS environments, including those created on low-code platforms like Salesforce Agentforce. Once discovered, organizations can assess privilege risk, visualize potential and actual activity, and even detect shadow AI.

We provide clear risk scoring and visualizations with our AI Agent dashboard, helping teams prioritize what matters most. Our Pathfinder platform also enables the implementation of just-in-time (JIT) access controls and zero standing privilege (ZSP) to AI agents. This ensures findings from AI agent discovery can be used in conjunction with our "control stack" for immediate remediation, such as by triggering credential rotations or brokering access.
2. MCP Orchestration with BeyondTrust’s Lightweight MCP Server
This new lightweight orchestration layer enables secure workflows by brokering agentic AI actions across the BeyondTrust product portfolio. This MCP orchestration allows for privilege-safe actions, such as brokering JIT API requests via BeyondTrust Entitle or triggering credential rotations in BeyondTrust Password Safe. This rapidly transforms insight into action, while also ensuring even the most complex AI-driven workflows are secure.
3. Omnipresent AI Decision-Support Layer
Embedded directly into the BeyondTrust Pathfinder Platform, this omnipresent, ChatGPT-like AI assistant and on-demand identity expert interacts with customers’ identity security data to deliver real-time insights, guidance, and remediation steps. This capability leverages our proprietary Phantom Labs™ innovation to deliver real-time insights and guidance, helping customers to navigate the complexities of identity security in the age of AI and make faster, better-informed decisions
Key Benefits of Agentic Security from BeyondTrust
Organizations can leverage BeyondTrust’s agentic AI security solution and platform approach to achieve important business and security outcomes, including:
- Moving faster with AI, safely - Accelerate AI adoption without compromising security by gaining full visibility into AI, human, and service identities, mapped to privilege escalation paths, with ongoing discovery, inventory, and onboarding.
- Increasing productivity with integrated intelligence - Automated remediation and real-time insights help you identify, prioritize, and reduce risks, such as over-privileged agents, secrets misuse tied to AI agents, shadow AI, and hidden escalation paths, while speeding operations.
- Simplifying security with one platform - Consolidate visibility, governance, and enforcement across all identities by integrating discovery and intelligence with the BeyondTrust control stack, as well as third-party toolsets.
Closing the Security Gap in the Age of Agentic AI
Agentic AI is rewriting the rules of identity security. Most companies don’t even realize how much shadow agentic AI is already operating within their businesses. The organizations that thrive will be those that can adopt agentic AI quickly, while also making sure it is visible, secure, and doesn’t open new pathways to privilege for attackers to exploit.
As the global identity security leader, BeyondTrust is not just responding to the current landscape; we are providing a forward-looking design as AI adoption continues to accelerate. These latest advancements further cement our platform as a must-have for addressing today's need for advanced visibility and control.
By delivering a solution designed to unify governance across human, machine, and AI identities, we are leading the charge in transforming identity security to prevent breaches and limit the blast radius of attacks.
Ready to assess your organization’s AI readiness?
BeyondTrust has expanded its Identity Security Risk Assessment to provide immediate visibility into agentic AI risks as part of the broader identity security picture. To see how BeyondTrust can help secure your AI initiatives (and take action before attackers or compliance auditors do), we invite you to access a complimentary Identity Security Risk Assessment or get in touch with us here.